Sui生态深度分析:高流入量背后的价格下跌,潜力还是泡沫?
Sui生态近期发展迅猛,链上资金流入量显著增加,甚至超过以太坊和Avalanche。然而,SUI代币价格在短期内下跌6%,引发市场关注。尽管资金流入量高,但短期套利资本的涌入可能导致价格波动。Sui在SocialFi和GameFi领域表现突出,但Meme生态缺位和高收益流动性池的风险仍需关注。与Aptos的竞争加剧,Sui需在用户体验和生态扩展上持续优化,以应对代币解锁带来的市场压力。 摘要由 Mars AI 生成 本摘要由 Mars AI 模型生成,其生成内容的准确性、完整性还处于迭代更新阶段。
近期,Sui生态的迅猛发展让整个市场为之一振。链上数据显示,Sui的日资金流入量大幅提升,甚至一度超过了以太坊(ETH)和Avalanche(AVAX)等老牌公链,迅速吸引了投资者的目光。然而,就在Sui生态大放异彩之际,SUI代币的价格却在短短24小时内下跌6%,从2.25美元高位回落至1.68美元,表面强势掩盖不住短期的价格波动。这种异动背后隐藏着怎样的市场逻辑?是短期回调,还是潜力显现的信号?下面我们将从生态现状、用户结构、竞品对比和未来趋势四个维度出发,全面解析Sui的机会和潜力,深入探讨其在公链市场中能否成为不可忽视的后起之秀。
此前报道: SUI领涨加密市场:DeFi生态爆发、灰度信托加持,价格还能飙升几倍?
高流入量背后的价格下跌:市场不安的信号
1. 资金流入的矛盾现象

从表面看,Sui的大量资金流入似乎是一个极其看涨的信号。根据Artemis数据,在过去三个月的时间范围内,SUI 资金净流入排名第三,击败了以太坊 (ETH)、Avalanche (AVAX) 和 Fantom (FTM) 。这是支持 SUI 价格逆转叙述的链上指标之一。此外,Sui 还提供了解决其质押分配问题的时间表,这可能会导致价格走势逆转。

在Sui 网络的资金流入中,以太坊占比高达 78%。这一趋势表明,以太坊用户对 Sui 生态的关注不断提升,反映出投资者在寻求更高效、低成本的链上体验时,倾向于将资金转移至 Sui。相比之下,Solana 在 Sui 的资金流入占比为11.2%。
这种现象一方面表明Sui在高频交易和低成本用户群体中的吸引力,另一方面也意味着这些资金流入大概率不是长期布局,而更像是“机会主义”短期资本。尤其在DeFi市场和流动性挖矿收益的推动下,这些资金更倾向于短期套利。
换句话说,高流入量固然好看,可是一旦市场情绪转变,这些短期资本抛压可能会比想象中更猛烈。当前价格下跌和流入量增长的矛盾关系,已然在市场中透露出一种不安的信号:抄底资金和短期套利资本的涌入能否真正支撑Sui的中长期价值?
2. 抛压和解锁机制的“定时炸弹”
需要指出的是,Sui的代币经济设计也为市场带来了隐忧。11月1日,Sui即将解锁6419万枚代币,占总流通量的2.32%,这无疑将成为市场的一个巨大考验。过去一段时间,市场已经对代币解锁非常敏感,解锁往往被视为价格回调的重要前兆。这意味着,短期内如果抛压涌现,SUI价格可能会进一步探底。而如果价格跌破1.45美元的关键支撑,市场预期或将更趋负面,触发更多抛售行为。
Sui生态现状:Meme生态的缺位与SocialFi、GameFi的“双刃剑”
在当前加密市场中,Meme生态的火热无疑是链上活跃度的重要驱动因素。以Solana为例,Meme生态在链上已经形成了广泛的讨论氛围,成为社区互动和用户流量的核心支柱。而Sui生态的Meme板块明显较为乏力,甚至在SocialFi和GameFi方面也存在短期套利和用户粘性不足的风险。以下我们将从SocialFi与GameFi的“双刃剑”现象、Meme生态缺位以及流动性池的短期套利风险三方面进行深入探讨。
1. SocialFi与GameFi用户的“双刃剑”

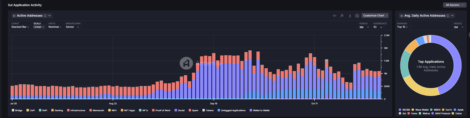
据数据显示,Sui链上的活跃用户中超过60%集中在SocialFi和GameFi领域,成为其生态中最主要的流量来源。其中,SocialFi项目RECRD凭借广告分成模式吸引了大量短视频创作者,单日活跃用户高达37万,推动了链上活动。而GameFi项目SuiBirds也通过其创新玩法吸引了12万日活用户,显示出该领域的高速增长。
然而,这种高度集中在SocialFi和GameFi领域的用户特征并不全是好事。SocialFi用户的活跃度依赖于广告收入分成,而广告收入本质上受广告主投入和用户转化率的影响。当广告ROI达不到广告主预期时,广告收入将迅速减少,从而影响用户在平台的活跃度。长期来看,这种模式缺乏稳定性,且用户流失风险较大。
GameFi领域的泡沫特征更为显著。许多用户因高收益而涌入流动性池参与游戏内收益活动,但这类短期资金很容易受到市场情绪影响。一旦流动性池的收益无法持续,或者收益下降,用户可能迅速撤资,造成链上资金流动的剧烈波动。对Sui而言,如何在SocialFi和GameFi之外开拓更多稳定的应用场景,是其生态成长过程中必须应对的痛点。
2. Meme生态缺位:市场叙事环节薄弱
当前,Sui链上只有少数几个Meme项目具备一定的市场规模,市值接近1亿美元的仅有HIPPO。这一状况与Solana形成了鲜明对比,后者链上的Meme项目数量众多,市值较高且互动活跃,成功吸引了大量用户和社区关注度。这背后不仅是市场需求的不同,也是创始团队在市场叙事上的选择差异。Solana创始人频繁参与Meme话题,尤其是在Twitter等社交平台上活跃发言,直接助推了Solana链上Meme生态的发展。而Sui团队则采取低调务实的风格,极少参与Meme类话题,使得市场对其Meme生态缺乏关注。
从市场的角度看,Meme生态不仅是吸引用户的手段,更是加密社区活跃度的一个重要支撑。对于Sui而言,Meme生态的缺位意味着在当前热点的用户群体中,Sui缺乏足够的吸引力,链上生态的增长会因此受到局限。在短期内,这种差异可能不会显现太大劣势,但随着Meme叙事持续发酵,Sui的生态扩展可能面临流量不足的隐忧。
3. 短期套利资本的风险:高收益流动性池的挑战

当前Sui链上的流动性池(如Cetus、Deep、Kriya)提供了极高的年化收益率,其中Kriya流动性池的年化收益率高达7398%,远高于许多链上平台,吸引了大量短期套利资金的涌入。然而,伴随高收益而来的则是高风险。流动性池的高收益模式固然能在短期内带动链上活跃度,但从长远来看,这种模式极其不稳定且具有泡沫化倾向。
在市场情绪高涨时,大量短期套利资本蜂拥而至,链上活跃度随之提升。然而,一旦市场情绪下滑,或流动性池的收益未达预期,短期套利的资本将迅速撤资,造成链上资金的大幅波动。对于Sui而言,依赖这种高收益流动性池的生态模式难以长期维持稳定的用户活跃度,甚至会因为资本的大规模撤离而陷入市场动荡。
竞品对比:Sui与Aptos的“技术和生态之争”
1. 技术架构:延迟与共识机制的博弈

从底层技术来看,Sui和Aptos的架构均采用了高性能、低延迟的设计理念。Sui为了优化用户体验,逐步采用Mysticeti共识引擎替代了之前的Narwhal架构,从而在交易完成时间上有所提升。然而,与Aptos相比,Sui的交易延迟依然略高,且在市场容量增大时可能面临网络堵塞的压力。
近期数据显示,Sui 的交易完成时间约为 672 毫秒,高于Aptos。这可能是 Sui 已经开始使用 Mysticeti 逐步替代原有的 Narwhal 共识引擎的原因。低延迟能让用户在 DeFi 和高频交易场景中享受无缝的操作体验。
Aptos基于其创新的区块结构设计,在TPS(每秒交易量)和响应延迟上较为出色,尤其在DeFi和高频交易场景中更具优势。这使得Aptos的用户体验在一定程度上优于Sui,吸引了更多对低延迟和高效率要求更高的用户。从当前情况来看,Aptos在用户增长速度和生态扩展上逐渐追赶Sui,这无疑给Sui带来不小的竞争压力。
2. 用户参与度:Sui的“领跑”地位能维持多久?

数据显示,Sui在TVL(总锁仓量)、日活跃地址和日交易量等指标上领先Aptos。当前Sui的TVL达10亿美元,较Aptos的7.9亿美元高出不少,表明用户参与度和交易频率在Sui链上更为活跃。然而,Aptos的发展速度值得警惕。在过去三个月中,Aptos在NFT和GameFi领域增长显著,显示出其生态对用户的吸引力在逐步增加。
对于Sui而言,这种竞争意味着它需要不断提升用户体验,保持市场关注度。当前的领先优势虽然存在,但若未能在用户黏性和生态深度上继续提升,Aptos的快速崛起可能会让Sui在市场上逐渐失去竞争力。
SUI未来趋势:图表技术分析及投资机会
1. 图表支撑位与关键技术指标

从技术图表的角度分析,SUI目前的价格走势依然具有明显的支撑和阻力线。根据当前趋势,SUI的价格位于99日指数移动平均线(EMA99)之上,该线约为1.45美元位置。这一位置在近期成为一个重要支撑位,并多次在价格回调中起到关键作用。EMA99是一种常用于观察长期趋势的移动平均线,SUI若能稳固在这一线位上方,将增强市场的长期看涨信心。
此外,SUI的价格在近期沿着斐波那契回撤线的0.618位置,即1.63美元上方波动,这表明该价位在短期内具有一定支撑力。斐波那契回撤线是投资者用来判断价格回调支撑和反弹位置的常用工具。若SUI价格在此位置上方得到有效支撑,多头力量有望在接下来的市场反弹中推动价格进一步上涨。
2. 技术指标的风险与机会

成交量的变化是另一个重要指标。根据 Santiment 数据,在最近24小时交易量激增12.2%的背景下,价格却下跌,通常表示市场抛压较大。如果成交量持续上升但价格未能反弹,这意味着市场卖方力量较强,短期内可能进一步施压。然而,若价格企稳并伴随成交量下降,可能显示市场的抛压减轻,为价格反弹创造条件。
此外,RSI(相对强弱指标)和MACD(平滑异同移动平均线)等技术指标的走势也值得关注。如果RSI在30以下触底反弹,或MACD在低位出现金叉,可能是短期反弹的信号。
目前,SUI价格上方的强阻力位在2.36美元。若SUI价格能够有效突破并稳定在此位置上方,将形成明确的看涨信号,预示着市场可能开启新一轮上涨趋势。而这一阻力位若未能有效突破,短期内价格可能会继续在1.63美元至2.36美元区间震荡,形成盘整行情。
若多头力量未能支撑SUI价格保持在1.63美元以上,那么下方1.45美元的支撑将成为关键防守线。一旦跌破,可能会引发进一步的抛售,测试下方1.3美元区间的低位支撑。这一区域的支撑情况将成为判断市场是否进入进一步回调的关键。
结语:Sui的潜力与挑战
总体来看,Sui生态展现了其在区块链技术和应用场景上的创新力,尤其在SocialFi和GameFi等新兴领域的探索中,逐渐成为不可忽视的力量。然而,面对竞品Aptos的快速追赶、代币解锁带来的抛售压力和短期套利资金的市场波动,Sui还需在生态扩展和用户稳定性上进一步优化,才能走出泡沫和投机的影子,真正成为公链领域的创新标杆。
免责声明:文章中的所有内容仅代表作者的观点,与本平台无关。用户不应以本文作为投资决策的参考。
你也可能喜欢
Bitget 将捐赠 1,200 万港元,支持香港大埔火灾救援及重建工作
Animoca Brands高管:2026年将拓展业务重心,聚焦稳定币、AI与DePIN领域
Bitget现货杠杆关于暂停 ELX/USDT 杠杆交易服务的公告
网格新人福利:领取 150 USDT 双重欢迎礼
