Bitget App
Trade smarter
Buy cryptoMarketsTradeFuturesEarnSquareMore
SHIB Faces Potential 18% Decline If Support Fails Amid Rising Whale Activity and Market Volatility

SHIB Faces Potential 18% Decline If Support Fails Amid Rising Whale Activity and Market Volatility

CoinotagCoinotag2025/05/31 16:00
By:Crypto Vira
  • Shiba Inu (SHIB) faces a critical moment as recent market movements suggest a potential decline of up to 18% if key support levels fail to hold.

  • As SHIB’s volatility intensifies, various analyses reveal a stark contrast in trading behavior between whales and retail investors.

  • “The whales are buying the dip while retail fear seems to prevail,” stated an analyst at IntoTheBlock.

A potential SHIB price crash looms with whales increasing holdings while retail sells off amid market volatility.

Shifting Dynamics in Whale Participation

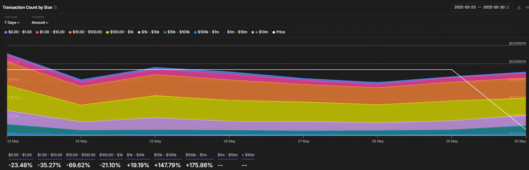
Recent data from IntoTheBlock indicates that whale transactions involving Shiba Inu surged by 175.86% in the $100K–$1M range over just a 24-hour period. This spike in large transactions contrasts sharply with a significant reduction in smaller retail transactions, emphasizing a shift in market dynamics.

This profound change has seen the $10-$100K transaction bracket experience a corresponding 147.79% increase, highlighting that while retail investors are exiting, larger players are capitalizing on what they perceive as an undervalued asset.

SHIB Faces Potential 18% Decline If Support Fails Amid Rising Whale Activity and Market Volatility image 0

Source: IntoTheBlock

Retail Investors Pull Back

The increasing whale activity appears to be at odds with retail investor sentiment, where smaller transaction sizes have decreased markedly—69.62% for $10-$100 transactions and 21.10% for $100-$1K transactions. This suggests a burgeoning divide in market confidence and behavior, which could be pivotal for future price movements.

Technical Analysis: Critical Support Levels

Current technical assessments reveal that if SHIB fails to maintain a daily close above $0.00001240, the memecoin could face a steep decline, possibly around 18%. This placed SHIB at a critical juncture where its price action will dictate immediate market sentiment.

SHIB Faces Potential 18% Decline If Support Fails Amid Rising Whale Activity and Market Volatility image 1

Source: TradingView

Understanding Market Sentiment

The prevailing sentiment is marked by heightened caution among investors, with many choosing to aggregate short positions rather than trading long. At $0.00001306, cumulative short liquidations have surged to $942K, significantly outpacing the $612K seen in long liquidations. This trend indicates a bearish outlook that could further amplify downward pressure on the price.

SHIB Faces Potential 18% Decline If Support Fails Amid Rising Whale Activity and Market Volatility image 2

Source: CoinGlass

Conclusion

In summary, Shiba Inu currently stands at a pivotal crossroads characterized by increasing whale activity juxtaposed with a retreating retail investor base. With crucial support levels being tested and a prevailing bearish sentiment, the market outlook remains volatile. Traders should remain vigilant as price movements in the coming days could significantly impact the asset’s trajectory.

In Case You Missed It: Bitcoin's Rally Faces Pressure as Retail Interest Declines and Older Coins Re-emerge in Circulation
0

Disclaimer: The content of this article solely reflects the author's opinion and does not represent the platform in any capacity. This article is not intended to serve as a reference for making investment decisions.

PoolX: Earn new token airdrops
Lock your assets and earn 10%+ APR
Lock now!